Solutions Gestion TPE


Artisan, Commerçant,
Micro-entrepreneur, Indépendant

Passionné par votre métier, vous travaillez sans compter vos heures.
Les devis, factures et tableaux s’enchaînent, et le bilan arrive sans explication claire.
Peu à peu, les fichiers s’éparpillent, l’organisation se complique, et la vision d’ensemble se brouille : est-ce que ça marche vraiment ?


Prismora Solutions propose une organisation simple de vos fichiers et données et une vue d’ensemble claire :
ce qui rapporte, ce qui freine vos résultats, avec des repères concrets pour gérer au quotidien.

Logo Triangle

Partenaire Data & BI

Illustration TPE — solutions simples et utiles
Prismora Solutions

Un accompagnement structuré

Un parcours pensé pour vous

On commence simplement : un échange pour comprendre votre activité, vos besoins et votre manière de travailler.

L’objectif est clair : faciliter votre gestion au quotidien et vous accompagner là où vous voulez aller.
La mise en place, c'est l'organisation de vos données, un tableau de bord utile pour piloter et une aide concrète pour la prise en main.

Des questions ? Vous voulez en savoir + ?
Retrouvez la FAQ en bas de cette page ou découvrez Prismora dans À propos.

1

Poser les bases

  • Premier échange
  • Vos besoins
  • Vos outils
2

Devis clair

  • Actions prévues
  • Calendrier simple
  • Budget adapté
3

On s’organise

  • Plan d’action
  • Points à valider
  • Top départ
4

Mise en place

  • Fichiers organisés
  • Tableau de bord
  • Prise en main

Prêt à avancer ?

Offre de mise en route
(Diagnostic Data Express)

à partir de 690 €*

  • Vos fichiers rangés et organisés
  • Un tableau de bord utile
  • Conseils pour la prise en main
  • 1 ajustement inclus dans les 15 jours

*Tarifs indicatifs : un devis est établi après un premier échange selon les actions à mener. TVA non applicable. Zone : cantons Libournais-Fronsadais, Nord-Gironde, L’Estuaire, La Presqu’île. Au-delà, forfait déplacement au devis.

Mise en route — à partir de

Prismora en action

Ils nous ont fait confiance

Autour de Bordeaux, des artisans et dirigeants de petites entreprises nous ont fait confiance pour y voir plus clair dans leur activité.
Des projets simples, construits dans la durée, avec un seul but : rendre leurs données vraiment utiles.

Voici deux exemples récents, pensés et déployés avec eux.

Garage multi-activités

Organisation des fichiers et création d’un tableau de bord pour suivre ventes, marges, stock et clients en temps réel.

Le Caféier — Boutique & Torréfacteur

Organisation des fichiers de ventes et création d’un tableau de bord clair pour suivre les ventes café, thé et épicerie fine.

FAQ

Accompagnement gestion des données
TPE - Bordeaux

Comment se déroule la mise en place ?

L'acompagnement se fait en partie à distance et, si besoin, sur site au sein de votre entreprise.
On commence toujours par un échange pour organiser les fichiers, vérifier les accès et définir les indicateurs que vous souhaitez suivre.
Le déploiement complet dure en moyenne une à deux semaines, selon le volume de données et les ajustements à prévoir.
Les interventions sur place sont incluses dans la zone de proximité (voir page Contact).

Faut-il acheter un logiciel ou des outils spécifiques ?

Dans la grande majorité des cas, non. On part toujours de votre environnement actuel : vos fichiers Excel, Google Sheets ou vos outils de gestion habituels.

L’objectif est d’optimiser ce que vous utilisez déjà pour éviter de nouveaux coûts. Et si un besoin complémentaire apparaît, on privilégie des solutions simples, gratuites ou open source qui restent faciles à prendre en main.

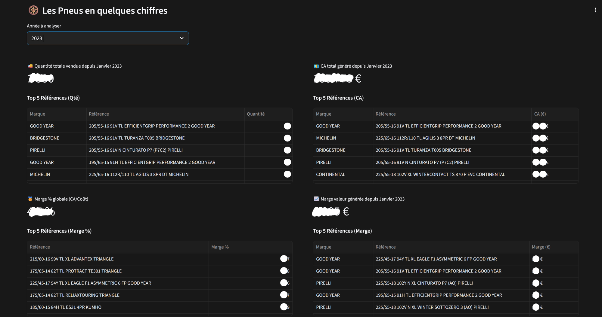
C’est quoi, un tableau de bord ?

Un tableau de bord, c’est une vue d’ensemble claire de votre activité : ventes, budget, projets, clients, stocks… tout ce qui compte au même endroit. Comme le tableau de bord d'une voiture, il possède des indicateurs clés (chiffres, courbes, graphiques, etc.) qui vous montre en temps réel où vous en êtes et vous aide à repérer les tendances sans fouiller dans vos fichiers.
Il est connecté à vos données et consultable depuis votre ordinateur, tablette ou mobile.

Comment récupérez-vous les données ?

On part de vos fichiers habituels : Excel, Google Sheets, exports de logiciels de gestion, comptabilité ou caisse.
Vous les déposez simplement dans un dossier partagé, et on s’occupe du reste : récupération, tri et connexion au tableau de bord.
Dans certains cas, on peut même automatiser la mise à jour pour que vos chiffres se rafraîchissent sans intervention.
Les données sont partagées via un dossier cloud (Google Drive, OneDrive…) ou un espace hébergé selon votre environnement avec connexions chiffrée et contrôles d’accès.

Comment faire pour organiser fichiers et données ?

On regarde les fichiers existants et on garde ce qui est vraiment utile. Ensuite, on classe et renomme pour que tout soit lisible, puis on connecte les données entre elles pour éviter les doublons et les copier-coller.
L’idée, c’est d’avoir une base claire et fiable, facile à mettre à jour, sur laquelle le tableau de bord viendra se brancher naturellement.
Résultat : les infos sont rangées, les chiffres deviennent parlants, et tout le monde s’y retrouve.

Y a-t-il un accompagnement après la mise en route ?

Une fois la mise en place terminée, tout est fonctionnel.
Vous disposez d’un tableau de bord opérationnel, d’un guide de prise en main et de bonnes pratiques pour garder vos fichiers à jour.
Un ajustement dans les 15 jours permet de vérifier que tout tourne bien et d’affiner si besoin.
Ensuite, on reste disponible pour faire évoluer le tableau de bord, ajouter des indicateurs ou automatiser certaines tâches au fil du temps.